Grafana Dashboards
To provide monitoring for most critical metrics from the switches managed by Hedgehog Fabric there are several Dashboards that may be used in Grafana deployments. Make sure that you've enabled metrics and logs collection for the switches in the Fabric that is described in Fabric Config section.
Variables
List of common variables used in Hedgehog Grafana dashboards
- env (Label: Env):
label_values(env)- Environment to monitor - node (Label: Switch):
label_values(hostname)- Switch Name - vrf (Label: VRF):
label_values(vrf)- VRF name (Multi-value) - neighbor (Label: Neighbor):
label_values(neighbor)- BGP Neighbor IP address(Multi-value) - interface (Label: Interface):
label_values(interface)- Switch Interface name as defined in wiring (Multi-value) - file (Label: File):
label_valuse(filename)- Name of Logs file to inspect (Loki) - datasource (Label: Data Source)"
prometheus- Data source for dashboard queries, alternativelylokifor logging.
Switch Critical Resources
This table reports usage and capacity of ASIC's programmable resources such as:
- Access control lists
- IPv4 Routes
- IPv4 Nexthops
- IPv4 Neighbors
- IP Multicast Entries
- MAC Forwarding Database
Critical Resource Stats Dashboard
Dashboard ID:
Fabric
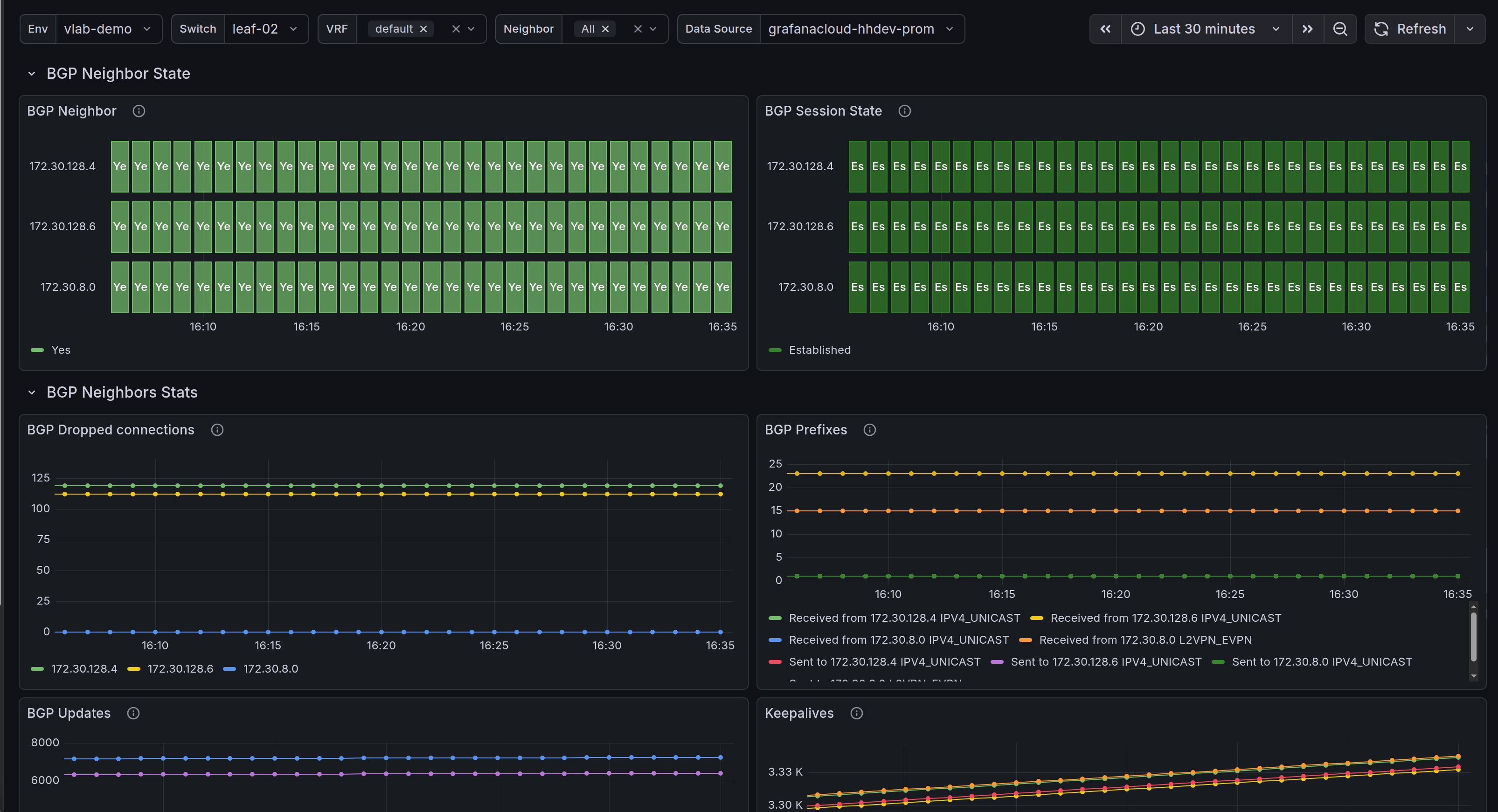
Fabric underlay and external peering monitoring. Including reporing for:
- BGP Neighbors
- BGP Session state
- Number of BGP Updates and Prefixes sent/received for each BGP Neighbor
- Keepalive counters
Dashboard ID:
Interfaces
Switch interfaces monitoring visualization that includes:
- Interface Oper/Admin state
- Total input/output packets counter
- Input/output PPS/Bits rate
- Interface utilization
- Counters for Unicast/Broadcast/Multicast packets
- Errors and discards counters
Dashboard ID:
Logs
System and fabric logs:
- Kernel and BGP logs from Syslog
- Errors in agent and syslog
- Full output of defined file
Dashboard ID:
Platform
Information from PSU, temperature sensors and fan trays:
- Input/output PSU voltage
- Fan speed
- Temperature from switch sensors (CPU, PSU, etc)
- For transceivers with DOM - optic sensor temperature
Dashboard ID:
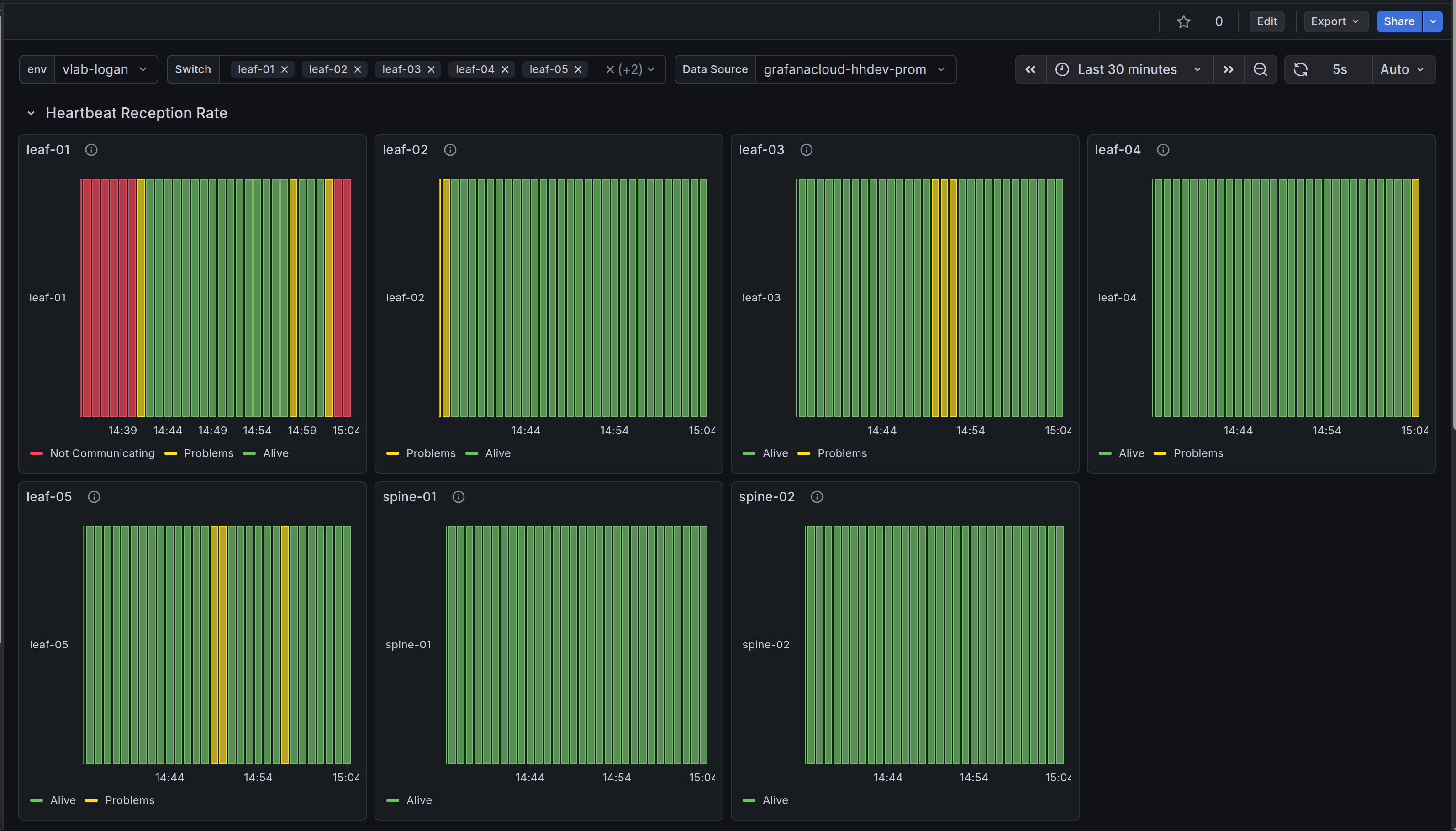
Fabric Agent Stats
Information from the Agent about heartbeats and configuration generation.
Dashboard ID:
Node Exporter
Grafana Node Exporter Full is an opensource Grafana board that provide visualizations for monitoring Linux nodes. In particular case Node Exporter is used to track SONiC OS own stats such as
- Memory/disks usage
- CPU/System utilization
- Networking stats (traffic that hits SONiC interfaces) ...
Hedgehog Node Exporter Dashboard
Dashboard ID:






